Курсовая работа: Лесохозяйственные мероприятия в насаждениях Милошевичского лесничества
МИНИСТЕРСТВО
ОБРАЗОВАНИЯ РЕСПУБЛИКИ БЕЛАРУСЬ
“УО
Белорусский государственный технологический университет”
Курсовая
работа на тему:
Лесохозяйственные
мероприятия в насаждениях
Милошевичского
лесничества ГЛХУ “Милошевичский лесхоз”
Выполнила: Берусь Н.Ф.
Проверил: Меркуль Г.В.
Минск 2009
ВВЕДЕНИЕ
Леса никогда не подвергались такому активному воздействию как
в настоящее время. Основная форма воздействия – рубка леса. Определенные
системы рубок повышают водоохранные, защитные и другие функции леса. От
способов рубок зависят меры содействия естественному возобновлению, а также
техника и технология лесокультурного производства. Часто рубки леса
отождествляют с заготовкой древесины – это не совсем правильно, ибо в процессе
рубок допускаются и ряд лесоводственных мероприятий. При полном или частичном
удалении деревьев происходит изменение лесорастительной среды: изменяются
микробиологические, химические и физические свойства почвы и подстилки, что в
свою очередь вызывает изменение видового состава растительности. Но основной задачей
рубок остается рациональное использование и сохранение лесов как основного
компонента биосферы в интересах нынешнего и последующих поколений.
В декабре 1997 года был
принят стратегический план развития лесного хозяйства республики сроком
реализации до 2015 года. План направлен на:
1.
Усиление
средообразующих и охранных функций леса.
2.
Развитие рыночных
отношений.
3.
Высокоэффективное,
многоцелевое лесное хозяйство.
4.
Повышение
качества жизни населения РБ.
Нам, как будущим
специалистам, необходимо хорошо знать все проблемы леса и уметь их исправлять.
Целью данного курсового проекта является выбор и обоснование проектируемых
лесохозяйственных мероприятий в конкретных природных и экономических условиях.
Он помогает студенту усвоить и закрепить теоретический курс, приобрести опыт
самостоятельной творческой работы, расширяет возможности использования
вспомогательной литературы.
1. КРАТКАЯ
ХАРАКТЕРИСТИКА ФИЗИКО-ГЕОГРАФИЧЕСКИХ И ЭКОНОМИЧЕСКИХ УСЛОВИЙ РАЙОНА
РАСПОЛОЖЕНИЯ МИЛОШЕВИЧСКОГО ЛЕСХОЗА
1.1
Ситуационный план
1.2
Принадлежность к лесорастительной единице
Согласно существующему
лесорастительному районированию территория лесхоза относится к центральной
части Полесско-Приднепровского лесорастительного района, подзоны
грабово-дубравных лесов Республики Беларусь. Северная граница района совпадает
с границей сплошного распространения ели, что предусматривает незначительное ее
распространение на данной территории.
В целом расположение лесхоза
характеризуется преобладанием хвойных лесов в сочетании с широколиственными
лесами дуба, граба и других пород.
1.3
Характеристика природно-климатических и экономических условий
Климатические показатели
представлены в табл. 1.1.
Таблица 1.1 Климатические показатели
Наименование
показателей
|
Значение
|
|
1.Температура воздуха:
- среднегодовая
- абсолютный максимум
- абсолютный минимум
2. Количество осадков за год, мм
3. Продолжительность вегетационного
периода, дней
4. Последние заморозки весной
5. Первые заморозки ранней осенью
6. Средняя дата замерзания рек
7. Средняя дата начала паводка
8. Снежный покров:
-мощность
-время появления
-время схода в лесу
9. Глубина промерзания почвы, см
10. Направление преобладающих
ветров по сезонам:
-зима
-весна
-лето
-осень
11. Средняя скорость
преобладающих ветров по сезонам, м/с:
-зима
-весна
-лето
-осень
12. Относительная влажность воздуха,
%
|
+6,6
+38
-37
416
200-215
14.05.
29.09.
10.12.
21.03.
25-30
декабрь
март
50-60
С и ЮВ
З и СЗ
З и СЗ
З и ЮЗ
1-21
2-14
2-12
1-19
59
|
Климат района
расположения лесхоза умеренно-теплый, однако более континентальный по сравнению
с другими районами Республики Беларусь. Он имеет такую отличительную черту как
максимальное количество ясных дней в году по сравнению с другими регионами.
Вегетационный период
продолжается 200-215 дней, начинается 8-12 апреля и заканчивается 6-10 ноября.
Период активной вегетации (с температурой выше +100С) составляет
150-155 дней.
Для ведения лесного хозяйства
в данном регионе существует ряд особенностей. Это предопределяет очень
незначительное распространение ели, которая не влияет низкой влажности воздуха.
В лесхозе можно широко культивировать такие древесные породы как дуб черещатый,
сосну обыкновенную, которые являются наиболее ценными из общего количества
хозяйственноценных пород республики и вполне могут востребовать себя на рынке
потребления древесины, а значит, и окупить все затраты на их выращивание.
Рельеф и почвы. Согласно геоморфологическому
районированию территории Республики Беларусь В.А. Дементьевым (1960 году ),
территория лесхоза расположена в пределах Мозырьского Полесья. Преобладающую
часть территории лесхоза занимает равнина, представляющая собой плоскую
снивелированную, аккумулятивно-эрозионную низменность с преобладающими
отметками 120-155 м над уровнем моря. Рельеф этой равнины повсюду осложнен
песчаными грядами, ложбинами стока, заболоченными понижениями. Кроме того,
рельеф усложняется долинами рек, которые также участвуют в расчленении
территории лесхоза. Все реки относятся к бассейну реки Припять.
Почвы по механическому
составу довольно разнообразны, доминируют песчаные почвы, однако встречаются
супесчаные, перегнойно-глеевые, торфяно-глеевые и торфяно-болотные почвы. По
степени оподзоливания наиболее распространены дерново-подзолистые,
развивающиеся на песчаных породах. Они имеют высокую водопроницаемость, поэтому
здесь произрастают боры средней продуктивности. При неглубоком залегании морены
пески имеют связный механический состав. Почвы, развивающиеся на таких песках,
являются более плодородными – на них произрастают сосняки 1-2 классов бонитета.
Значительное
распространение на территории лесхоза имеют торфяно-болотные почвы. Встречаются
три группы таких почв, соответствующие верховому, низовому и переходному типам
болот. Отличаются эти почвы недостатком элементов питания и являются
низкопродуктивными.
Супесчаные почвы на
территории лесхоза имеют незначительное распространение. Еще реже встречаются
суглинистые и перегнойные почвы. Эти почвы наиболее плодородны и на них
произрастают насаждения 1-1а классов бонитета.
В лесхозе существуют
почвенные планшеты, планы, картограммы кислотности почв, картосхемы
рационального размещения древесных пород и почвенные очерки по каждому
лесничеству.
Гидрография и гидрологические
условия. Район
расположения лесхоза характеризуется развитой гидрографической сетью. Все реки
и ручьи, протекающие по территории лесхоза, относятся к бассейну реки Припять и
характеризуются большой извилистостью, наличием широких и сильно заболоченных
долин, спокойным течением.
Наиболее крупной водной
артерией в пределах территории лесхоза является река Уборть, которая в
соответствии с Положением о водоохранных зонах и прибрежных полосах больших и
средних рек относится к средним рекам республики.
По характеру питания все
и водному режиму все реки относятся к типу равнинных рек со смешанным типом
питания. Основным источником питания рек являются атмосферные осадки, которые
составляют около 70% в общем объеме питания. Грунтовые воды имеют значительно
меньшее значение в питании рек.
Гидрологическая роль
малых рек в сочетании с гидромелиоративной сетью имеет немаловажное значение в
сбрасывании избытка вод с заболоченных площадей. Уровень грунтовых вод на
территории лесхоза колеблется от 0,5 до 3 – 4 м.
Характеристика рек,
ручьев и каналов приводится в табл. 1.2.
Таблица 1.2 Характеристика
рек и водоемов
| Наименование рек и водоемов |
Протяженность по территории
лесхоза, км или площадь, га |
| р. Уборть |
38 |
| р. Ствига |
5 |
| р. Свиновод |
10 |
| р. Плотница |
17 |
| р. Литоша |
13 |
| р. Выгоща |
6 |
| р. Мутвица |
10 |
| р. Плав |
1 |
| р. Вешанка |
3 |
| р. Рудница |
6 |
| р. Крушинная |
10 |
| р. Мутнянка |
8 |
| р. Круховец |
1 |
| р. Лучинец |
5 |
| руч. Марьина Волока |
2 |
| руч. Братская Волока |
2 |
| руч. Салюк |
1 |
| руч. №1 |
5 |
| кан. Братунинский |
3 |
| кан. Приболовичский |
6 |
| кан. Червенский |
4 |
| кан. Нересня |
5 |
| кан. Кривой Рог |
5 |
| пруд Приболовичский |
11 |
Ведущей отраслью
народного хозяйства района расположения лесхоза является сельское хозяйство,
имеющее мясомолочную направленность. КСУПы и совхозы специализируются на
выращивании зерновых и кормовых культур, разведении крупного рогатого скота.
Промышленное производство представлено такими основными предприятиями как:
щебеночный завод, комбинат строительных материалов, маслозавод, консервный
завод, хлебозавод, кирпичный завод, карьер по изготовлению гранитных блоков,
леспромхоз и лесхозы.
Промышленными
предприятиями, занятыми лесозаготовкой и деревообработкой являются: Туровский и
Ельский леспромхозы, комбинат строительных материалов, лесхоз и цеха переработки
древесины при лесхозах.
Лельчицкий лесхоз
является одним из самых лесистых районов, как Гомельской области, так и
Республики Беларусь в целом. Лесистость района составляет около 60 процентов.
В экономике района лесное
хозяйство занимает значительное место. С учетом санитарно-гигиенических,
водоохранных, почвозащитных и других функций леса, роль леса в жизни района всё
время возрастает.
Основными потребителями
древесины в лесхозе являются местные районные организации и
деревообрабатывающие предприятия концерна “Беллесбумпром“. Значительная часть
лесопродукции идет на экспорт в страны как ближнего, так и дальнего зарубежья.
На территории лесхоза
железных дорог нет. Главная роль в осуществлении транспортных связей
принадлежит автомобильному транспорту. Район характеризуется относительно
развитой сетью автомобильных дорог. Здесь имеются следующие автомобильные
дороги:
1)
Мозырь-Буйновичи-Лельчицы;
2) Лельчицы-Глушковичи;
3)
Туров-Лельчицы-Стодоличи;
4)
Стодоличи-Валавск-Кузьмичи;
5) Лельчицы-Букча-Тонеж.
Общая протяженность дорог
с твердым покрытием в пределах лесного фонда лесхоза составляет 194 км. На
территории лесхоза имеется развитая сеть сельскохозяйственных и лесных дорог,
общей протяженностью 2862 км.
1.4
Основные направления развития народного хозяйства Лельчицкого района
Ведущей отраслью
народного хозяйства в районе расположения Милошевичского лесничества является
лесохозяйственное производство и сельскохозяйственная деятельность. Проводимые
в Милошевичском лесничестве лесохозяйственные рубки имеют важное значение,
поскольку обеспечивают потребности внутренних нужд района в древесине, а также
являются источником сбыта продукции деревообработки для пополнения бюджета и
выполнения целевых природоохранных функций.
1.5 Краткая характеристика лесного
фонда Милошевичского лесхоза
Согласно
лесорастительному районированию территория лесхоза относится к центральной
части Полесско-Приднепровского района, подзоны грабовых дубрав лесов Республики
Беларусь.
Леса лесхоза разделены на
1 и 2 группы. К первой группе относятся леса, выполняющие следующие функции:
а) леса, выполняющие
преимущественно защитные функции, к которым относятся защитные полосы вдоль
автомобильных дорог;
б) леса, выполняющие
преимущественно водоохранные функции – водоохранные полосы вдоль рек и озер.
Все остальные леса
отнесены к эксплуатируемым лесам второй группы.
Таблица 1.3 Распределение
лесного фонда по группам и категориям защитности лесов, га/%
| Группы и категории защитности лесов |
Общая площадь по данным лесоустройства |
| Прошлого |
Настоящего |
|
I группа лесов
|
|
1. Леса заказников республиканского
значения
2. Защитные полосы вдоль автомобильных
дорог
3. Запретные полосы вдоль берегов
рек.
Итого по 1 группе лесов
|
0
2990/3,5
3408/3,9
6398/7,4
|
4915/5,2
1512/1,6
15739/16,9
22166/23,7
|
|
II
группа лесов
|
|
1.Эксплуатационные леса
Всего по лесхозу
|
80409/92,6 |
71217/76,3 |
| 86807/100 |
93383/100 |
|
|
|
|
|
|
Анализируя табл. 1.3 можно сделать вывод, что процент
эксплуатационных лесов позволяет вести прогрессивное лесное хозяйство.
Распределение площади
лесхоза по группам и категориям защитности лесов соответствует современным
требованиям, направленным на улучшение защитных функций леса, а также на
удовлетворение потребности народного хозяйства в древесине.
Распределение площади
лесного фонда лесхоза по категориям земель приведено в табл. 1.4.
Произошло увеличение
покрытых лесом и лесных земель. Эти изменения обусловлены ежегодным принятием и
облесением земель, вышедших из-под сельскохозяйственного пользования.
Увеличение площади искусственных насаждений обусловлено ежегодным их
производством.
Таблица 1.4
Распределение площадей по
категориям земель, га/%
Категории
земель
|
Лесоустройство |
Предыдущее
|
Настоящее
|
|
1. Общая площадь лесного фонда
без переданной в долгосрочное пользование
2. Лесные земли
2.1. Продуктивные покрытые лесом
земли
в том числе лесные культуры
2.2. Несомкнувшиеся лесные культуры
2.3. Лесные питомники, плантации
2.4. Непокрытые лесом лесные
земли:
гари, погибшие насаждения
вырубки
прогалины, пустыри
Нелесные земли:
пашни
сенокосы
пастбища
воды
сады, виноградники, тутовники, ягодники
дороги, просеки
усадьбы и прочее
болота
пески
прочие земли
|
86807/100
73904/85,1
69689/80,3
18615/21,4
2698/3,1
28/-
1489/1,7
462/0,5
832/1,0
195/0,2
12903/14,9
182/0,2
814/1,0
110/0,1
99/-
-
1140/1,3
7/-
10243/11,8
10/-
298/0,4
|
93383/100
77232/82,7
74612/79,9
20700/22,2
1272/1,4
25/-
1323/1,4
278/0,3
564/0,6
481/0,5
16151/17,3
81/0,1
351/0,4
-/-
147/0,2
-/-
1611/1.7
6/-
13403/14,3
19/-
533/0,6
|
Распределение покрытых
лесом земель и запасов насаждений лесхоза по группам возраста представлено в
табл. 1.5.
В целом по лесхозу
возрастная структура насаждений следующая:
- молодняки – 49
процентов;
- средневозрастные – 30
процентов;
- приспевающие – 18
процентов;
-спелые и перестойные – 3
процента.
Таблица 1.5
Распределение покрытых
лесом земель, запасов насаждений по группам возраста
| Группа возраста |
Предыдущее
лесоустройство
|
Настоящее
лесоустройство
|
|
Площадь,
га
|
Общий запас,
м3
|
Средний запас на 1га |
Площадь,
га
|
Общий запас,
м3
|
Средний запас на 1га |
|
Молодняки
Средневозрастные
Приспевающие
Спелые
Итого
|
34527
21063
12213
1886
69689
|
2600,4
3032,2
2236,4
349,6
8218,6
|
75
144
183
185
118
|
24771
32754
12918
4169
74612
|
1617,1
5633,6
2512
866,7
10629,4
|
65
172
194
208
142
|
Распределение запасов
площадей покрытых лесом земель по преобладающим породам представлено в табл. 1.6.
Данная таблица характеризует распространение на территории лесхоза основных
лесообразующих пород.
Таблица 1.6
Распределение запасов и
площадей покрытых лесом земель по преобладающим породам
| Преобладающая порода |
Предыдущее лесоустройство |
Настоящее лесоустройство |
|
Площадь,
га.
|
Запас,
тыс.м3
|
Площадь,
га
|
Запас,
тыс.м3
|
|
Сосна
Ель
Дуб
|
52539
66
3950
|
6544,6
12,9
458,3
|
56086
53
4328
|
8578,6
11,3
578,0
|
|
Граб
Ясень
Клен
Береза
Осина
Ольха черная
Тополь
Итого
|
46
1
-
11149
221
1716
1
69689
|
5,8
0,2
-
933,6
28,9
246,8
0,2
8231,3
|
77
13
4
12307
371
1372
1
74612
|
11,3
2,1
0,9
1198,0
27,5
221,5
0,2
10629,4
|
|
|
|
|
|
|
|
|
|
|
Анализируя табл. 1.6
можно сделать вывод, что главными древесными видами, распространенными в
лесхозе, являются:
- сосна обыкновенная –
общая площадь составляет 56086 га;
- дуб черещатый – 4328 га;
- береза повислая – 11149 га;
- ольха черная – 1716 га.
Следует отметить уменьшение площади черноольховых насаждений.
Это прежде всего связано с мелиорацией и изменением гидрологического режима –
очень важной составляющей для данной породы.
Далее рассмотрим распределение покрытых лесом земель по классам
бонитета (табл. 1.7).
Таблица 1.7
Распределение покрытых
лесом земель по классам бонитета, га
| Преобладающая порода |
Классы
бонитета
|
Итого
|
| Iа |
I |
II |
III |
IV |
V |
Vа |
Vб |
|
Сосна по суходолу
Сосна по болоту
Ель
Дуб
Граб
Ясень
Клен
Береза
Осина
Ольха черная
Тополь
|
624
-
-
-
-
-
-
46
18
-
-
|
15539
-
29
293
-
13
4
1864
51
487
1
|
19364
-
24
2294
11
-
-
5101
76
682
-
|
6769
-
-
1640
59
-
-
3186
226
200
-
|
1562
4613
-
101
7
-
-
1705
-
3
-
|
499
3814
-
-
-
-
-
363
-
-
-
|
-
3274
-
-
-
-
-
42
-
-
-
|
-
28
-
-
-
-
-
-
-
-
-
|
44357
11729
53
4328
77
13
4
12307
371
1372
1
|
| Итого по лесхозу, га/% |
688
1,0
|
18281
24,5
|
27552
36,9
|
12080
16,2
|
7991
10,7
|
4676
6,3
|
3316
4,4
|
28
-
|
74612
100,0
|
Средний класс бонитета
насаждений лесхоза составляет II,5.
В лесхозе доминируют хвойные насаждения, которые занимают 71,3 процента
покрытых лесом земель, твердолиственные – 6,4 процента и мягколиственные – 22,3
процента. Такое распространение хвойных пород на территории лесхоза позволяет
равномерно и целенаправленно использовать породную структуру, как в
планировании использования лесного фонда, так и в распределении древесины в
различных сферах ее использования.
Анализируя таблицу можно
с уверенностью утверждать, что древесина такого среднего класса бонитета
способна восполнить затраты на ее выращивание.
Распределение покрытых лесом земель лесхоза по полнотам
представлено в табл. 1.8.
Анализируя табл. 1.8
можно сделать вывод, что распределение насаждений лесхоза по полнотам
обусловлено их возрастной структурой, условиями мест произрастания и
биологическими особенностями пород. Средняя полнота насаждений лесхоза
составляет 0,66.
Таблица 1.8
Распределение покрытых лесом земель лесхоза по полнотам, га
| Преобладающая порода |
Полноты
|
Итого
|
| 0,3 |
0,4 |
0,5 |
0,6 |
0,7 |
0,8 |
0,9 |
1,0 |
|
Сосна по
суходолу
|
85 |
538 |
2728 |
9796 |
21938 |
6969 |
2040 |
290 |
44357 |
|
Сосна по болоту
Ель
Дуб
Граб
Ясень
Клен
Береза
Осина
Ольха черная
Тополь
Всего по лесхозу, га/%
|
117
-
68
-
-
-
19
-
15
-
|
943
-
171
1
-
-
287
21
36
-
|
2721
11
486
13
-
-
2231
1
205
-
|
3903
14
1198
19
13
4
3745
55
396
-
|
3371
10
1734
34
-
-
5053
153
609
1
|
615
16
507
10
-
-
793
138
102
-
|
45
2
75
-
-
-
113
3
7
-
|
14
-
89
-
-
-
66
-
2
-
|
11729
53
4328
77
13
4
12307
371
1372
1
|
|
304
0,4
|
1997
2,7
|
8396
11,2
|
19116
25,6
|
32903
44,1
|
9150
12,3
|
2285
3,1
|
461
0,6
|
74612
100,0
|
|
|
|
|
|
|
|
|
|
|
|
Насаждения с низкой полнотой (0,3 – 0,4), требующие активного
вмешательства с целью повышения их продуктивности, составляют 3,1% от площади
покрытых лесом земель. Насаждения с полнотой 0,8 – 1,0, служащие объектами для
проведения рубок ухода, составляют 16,0%.
Наиболее представлены в лесном фонде лесхоза среднеполнотные
(полнота 0,5 – 0,7) насаждения, занимающие 80,9% площади покрытых лесом земель.
Ежегодно необходимо увеличивать среднюю полноту путем
создания лесных культур, а так же создания открытых и закрытых подпологовых
культур.
Далее рассмотрим и проанализируем распределение покрытых
лесом земель по группам типов леса, которое приведено в табл. 1.9.
Из табл. 1.9 следует, что наиболее распространенными типами
леса среди хвойных пород являются сосняки мшистые, черничные, долгомошные, а
также осоковые. Среди лиственных наиболее распространены березовые типы леса:
черничный, долгомошный и папоротниковый. Также наблюдается значительное
присутствие дубовых типов леса, таких как кисличный, черничный и пойменный.
Таблица 1.9
Распределение покрытых
лесом земель по группам типов леса, га
| Группы типов леса |
Преобладающие
породы
|
Итого
га/%
|
С
|
Е
|
Д
|
Б |
Ос |
Ол.ч. |
|
Лишайниковый
Вересковый Брусничный
Мшистый
Орляковый
Кисличный
Черничный
Приручейно-травяной
Долгомошный
Багульниковый
Осоковый
Осоково-сфагновый
Сфагновый
Снытевый
Крапивный
Папоротниковый
Луговиковый
Приручейно-пойменный
Злаково-пойменный
Пойменный
Таволговый
Осоково-травяной
Болотно-папоротниковый
Ивняковый
Долгомошный мелиорированный
Крапивный мелиорированный
Папоротниковый мелиорированный
|
2054
5578
197
11370
2374
157
16638
49
5940
3312
4899
3456
62
-
-
-
-
-
-
-
-
-
-
-
-
-
-
|
-
-
-
1
-
-
49
-
1
-
-
-
-
-
-
2
-
-
-
-
-
-
-
-
-
-
-
|
-
-
-
-
349
623
2614
-
-
-
-
-
-
161
4
15
32
420
9
41
-
-
-
-
-
-
-
|
-
354
26
448
562
267
3340
164
3053
-
2573
347
15
16
29
709
-
-
-
-
-
328
5
-
55
-
16
|
-
-
-
2
1
13
55
3
275
-
-
-
-
4
3
15
-
-
-
-
-
-
-
-
-
-
|
-
-
-
-
-
39
-
-
-
-
575
-
-
12
34
412
-
-
-
288
-
8
3
-
1
-
|
2054 / 2,9
5932 / 8,0
223 / 0,3
11821 / 15,8
3293 / 4,4
1122 / 1,5
22699 / 30,4
216 / 0,3
9269 / 12,4
3312 / 4,4
8074 / 10,8
3803 / 5,1
77 / 0,1
248 / 0,3
76 / 0,1
1214 / 1,6
32 / -
420 / 0,6
9 / -
41 / 0,1
288 / 0,4
328 / 0,4
13 / -
3 / -
55 / 0,1
1 / -
16 / -
|
| Всего, га/% |
56139
75,2
|
53
0,1
|
4328
6,0
|
12307
16,5
|
371
0,5
|
1372
1,8
|
74612
100,0
|
2. РУБКИ ГЛАВНОГО ПОЛЬЗОВАНИЯ
В современных экологических системах лес как природная
система подвергается сильным антропогенным воздействиям. Долговременное и
интенсивное освоение наших лесов привело не только к уменьшению их природного
разнообразия и неравномерности возрастной структуры, но и к обострению проблемы
сохранения генофонда основных лесообразующих пород. Истощение генетических ресурсов
ведёт к снижению продуктивности и устойчивости лесов будущего /1/. А «принцип
устойчивости насаждений» Г. Морозовым отнесен к одному из важнейших
законов лесоводственного искусства.
Многообразные функции леса общеизвестны. Тем не менее, до сих
пор его основной ценностью остаётся получение незаменимого ресурса – древесины.
Заготовка древесины осуществляется посредством рубок леса. Рубки
главного пользования (РГП) – рубки спелого и перестойного древостоя для
заготовки древесины и обновления леса (ГОСТ 18486 – 87). Рубки проводятся с
целью своевременного рационального использования запасов спелой древесины для
обеспеченья потребностей различных отраслей народного хозяйства; замена старых
или малопродуктивных насаждений молодыми хозяйственными высокопродуктивными
породами. Производством рубок главного пользования заканчивается процесс лесовыращивания.
В то же время после рубок начинается новый цикл процесса лесовыращивания,
процесса формирования молодого поколения леса. Основное правило лесоводства в
отношении рубок главного пользования Морозов Г.Ф. сформулировал так:
«Рубка и возобновление должны быть синонимами» /1/.
Леса, произрастающие на
территории РБ, занимают площадь, равную 9247,5 тыс. га. Лесистость территории
республики составляет 37,8 %. Площадь спелых и перестойных составляет 623 тыс.
га или 7,9 %. В последние годы наши леса подвержены очень значительному
воздействию со стороны человека, оно, прежде всего, проявляется в проведении рубок.
В последние годы рубки главного пользования проведены на площади более 20 тыс.
га, из них несплошные 2,598 тыс. га. Заготовлено всего 10786,8 тыс. м3
древесины, в том числе деловой 26,9 тыс. м3. Все рубки леса,
проводимые в РБ, можно разделить на 3 основных вида:
1.
Рубки главного
пользования – это рубка спелого и перестойного древостоя для заготовки
древесины и восстановления леса.
2.
Рубки ухода –
уход за лесом, осуществляется путем удаления из насаждений нежелательных
деревьев и создания благоприятных условий для роста лучших деревьев главных
пород.
3.
Комплексные рубки
– это рубки в разновозрастных и сложных древостоях, сочетающие рубку главного
пользования и рубку ухода, проводимые на одном участке.
Рубки главного пользования в каждой группе лесов имеют свои
определенные цели и задачи. Существует несколько классификаций рубок главного
пользования.
При проектировании рубок
главного пользования устанавливается и обосновывается система и вид рубки,
организационно-технические элементы, система машин и механизмов, разрабатывается
наиболее рациональная технологическая схема проведения лесосечных работ,
намечается способ очистки лесосек, составляется сводная ведомость рубок главного
пользования.
Классификация Мелехова:
При сплошных рубках древостой
на данном участке вырубают в один приём полностью. Сплошные рубки вызывают
значительные изменения в лесорастительных условиях: световом, теневом,
гидрологическом режимах, в связи, с чем могут сильно измениться напочвенные и
почвенные условия, состав возникающих после рубки лесов. В настоящее время на
территории РБ используют один основной вид сплошных рубок сплошнолесосечный
полосный
При постепенных рубках древостой вырубают на том или ином
участке в несколько приёмов. Последний приём завершается полной вырубкой
древостоя. В РБ существуют такие виды постепенных рубок, как равномерно-постепенные,
группово-постепенные, полосно-постепенные и длительно-постепенные.
При выборочных рубках вырубаются отдельные деревья, готовые к
рубке по возрасту, размеру, качеству, состоянию или другим показателям, а
значительная часть их остается на корню, сохраняя, в общем, черты леса и после
рубки. Выборочные рубки делятся на подневольно-выборочные, этот вид рубок в РБ
не используется, и добровольно-выборочные, которые напротив получили широкое
распространение в РБ и имеют значение в лесной селекции.
2.1 Анализ динамики рубок главного
пользования в Милошевичском лесничестве Милошевичского лесхоза
за последние 5 лет
| Год |
Способы
рубок |
| сплошная |
постепенная |
выборочная |
|
|
площадь, га |
заготовлено
древесины, м3
|
площадь, га |
заготовлено
древесины, м3
|
площадь, га |
заготовлено
древесины, м3
|
| 2004 |
23,0 |
4493 |
– |
– |
– |
– |
| 2005 |
20,1 |
4117 |
– |
– |
– |
– |
| 2006 |
32,7 |
6997 |
– |
– |
2,4 |
76 |
| 2007 |
26,6 |
6158 |
– |
– |
– |
– |
| 2008 |
23,3 |
6166 |
11,1 |
1152 |
– |
– |
Как видно из таблицы, объем рубок главного пользования в
лесничестве начиная с 2006 года увеличился, что связано с увеличением расчетной
лесосеки после проведения базового лесоустройства в 2004 году и благоприятными
погодными условиями для освоения труднодоступных лесосек, а также высоким
потребительским спросом на древесину в предыдущие годы и реализацией древесины
на корню на биржевых торгах. В 2006 году проведена добровольно-выборочная рубка
на площади 2,4 га. В 2008 – равномерно-постепенная и группово-постепенные на
площади 11,1 га.
2.2. Проект сплошнолесосечной рубки
2.2.1. Лесоводственно-таксационные
характеристика насаждения и обоснование способа рубки
В квартале 11 выделе 29
проектируем проведение сплошнолесосечной полосной рубки. Данное насаждение
характеризуется следующими таксационными показателями: состав 9С1Б, бонитет II,
полнота 0,3, возраст 89 лет, площадь 2,4 га, запас на гектаре 120 м3,
на выделе 290 м3, средняя высота 23,4 м, диаметр 28,3 см, тип леса С
мш., тип условий местопроизрастания А2, группа леса – вторая. Количество
подроста сосны возрастной категории 6-10 лет составляет 7,2 тыс. шт./га.
Средняя высота - 0,7 м, коэффициент встречаемости - 0,7. Оценка возобновления
по шкале ВНИИЛМ - возобновление хорошее.
2.2.2
Обоснование способа рубки
Согласно "Правил
рубок леса в Республике Беларусь" (ТКП 143-2008) насаждение достигло возраста
рубки главного пользования. Учитывая низкую полноту, и хорошее возобновление
подроста сосны, который не боится выставления на свет и может обеспечить
естественное возобновление на данной площади, назначаем сплошнолесосечную рубку
с сохранением подроста
2.2.3
Организационно-технические элементы выбранного способа рубки
1. Ширина лесосеки -
величина лесосеки по короткой стороне. Так как площадь лесосеки не превышает 3
га, а насаждение хвойное ширину лесосеки согласно «Правил рубок леса в
Республике Беларусь» не устанавливаем, то есть насаждение поступает в рубку
целиком.
2. Направление рубки -
это направление, в котором каждая последующая лесосека примыкает к предыдущей.
Выбираем навстречу главной опасности (господствующим ветрам) с учетом
расположения участка в натуре: с востока на запад.
3. Направление лесосеки -
расположение ее длинной стороны относительно сторон света. Оно обычно перпендикулярно
направлению рубки. В нашем случае с севера на юг.
4. Способ примыкания
лесосек - это порядок закладки лесосек. Проектируем непосредственный способ
примыкания.
5. Срок примыкания
лесосек - период времени, через который при непосредственном примыкании
производится назначение в рубку очередной лесосеки. Так как насаждение относится
ко второй группе лесов и насаждение хвойное, согласно "Правил рубок...
" принимаем срок примыкания - 3 года.
2.2.4
Технология лесосечных работ
Учитывая, что подрост на
участке имеет высоту более 0,5 м, проектируем технологию рубки с сохранением
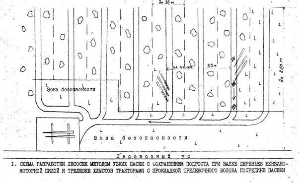
подроста и принимаем метод узких пасек.
До начала работ нами,
согласно "Правил рубок..." должно быть произведено отграничение
погрузочных площадок, складов, трасс, магистральных волоков, дорог и других
производственных площадок, пасек и пасечных волоков. Пасеку шириной 25
разбиваем трелевочным волоком на две полупасеки, узкие ленты. Разработку пасеки
будем начинать с ближнего конца. Деревья будем валить бензопилой «Хускварна»
вершиной на волок под острым углом (до 35) к нему. Максимальный угол образуется
при повале деревьев, расположенных на границе пасеки, вдали от волока. У всех
остальных деревьев этот угол будет колебаться в пределах 2-30. Трелевка
деревьев осуществляется за вершину трактором ТТР-401. Сучья обрубаются на
пасеке бензопилой «Хускварна». Благодаря острому углу повала деревьев хлысты в
процессе трелевки двигаются вдоль своей оси без значительных поворотов. Схема
позволяет сохранить до 65% подроста.

Погрузочную площадку
будем устраивать рядом с лесной дорогой. Для ее подготовки убираем деревья,
производим срезание пней вровень с землей (заподлицо), убираем кусты, валуны.
Рекомендуемая площадь погрузочной площадки - 0,25 га. Ширина трелевочного
волока 5 м. Вывозка и погрузка сортиментов лесовозами оборудованными
гидроманипуляторами (МАЗ-5434 с F-6000).
2.2.5
Очистка лесосек и меры содействия естественному возобновлению
Очистка лесосек -
конечный этап лесосечных работ. Он заключается в удалении с лесосеки порубочных
остатков или приведении их в состояние, обеспечивающее благоприятные условия
лесовосстановления, улучшение санитарного состояния и снижение пожарной
опасности лесов, повышения производительности труда и безопасности
лесозаготовительных и лесовосстановительных работ, сохранение почвозащитных и
водорегулирующих функций леса, использования отходов лесозаготовок. Для
достижения вышеперечисленных задач в лесном хозяйстве нашей страны применяются
три способа очистки: безогневой, огневой и комбинированный. В нашем случае
проектируем сжигание порубочных остатков на волоке. В качестве мероприятий по
лесовосстановлению проектируем выполнение намеченной технологии и уход за
подростом, заключающийся в освобождении его от порубочных остатков и затеняющих
кустов. При трелевке хлыстов запрещается выезжать на территорию пасеки. Для
предотвращения расширения волоков и повреждения подроста оставляем отбойные
деревья.
2.3. Проект равномерно-постепенной
рубки
2.3.1 Лесоводственно-таксационные
характеристика насаждения и обоснование способа рубки
В квартале 53 выделе 16
проектируем проведение равномерно-постепенной двухприемной рубки. Данное
насаждение характеризуется следующими таксационными показателями: состав
7С1Д2Б+Олч, бонитет II,
полнота 0,5, возраст 105 лет, площадь 4,5 га, запас на гектаре 200 м3,
на выделе 900 м3, средняя высота 24,3 м, диаметр 32,1 см, тип леса С
чер., тип условий местопроизрастания А3, группа леса – первая
(запретные полосы). Количество подроста сосны возрастной категории 6-10 лет составляет
6,7 тыс. шт./га. Средняя высота – 1,6 м, коэффициент встречаемости - 0,7.
Оценка возобновления по шкале ВНИИЛМ - возобновление хорошее.
2.3.2 Организационно-технические
элементы выбранного способа рубки
1. Число приемов. Исходя
из того, что полнота древостоя составляет 0,5 и под пологом имеется большое
количество подроста сосны, мы, в соответствии с «Правил рубок...», проектируем
двухприемную рубку.
2. Повторяемость приемов.
Для несплошных рубок в сосняках необходимо принять 6 лет.
3. Порядок отбора
деревьев в рубку. В первую очередь вырубаем деревья от которых нежелательно
иметь потомство, причем вырубаем по площади относительно равномерно, так чтобы
оставшиеся деревья располагались равномерно по площади.
4. Интенсивность рубки.
Полнота перед последним приемом не должна снизится менее 0,3, но учитывая то,
что насаждение представляет собой сосняк в первый прием с учетом необходимости
прокладки волоков и погрузочных площадок проектируем интенсивность рубки 30%,
во второй -60.
5. Длительность рубки. В
связи с тем, что проводится двухприемная рубка и повторяемость приемов принята
6 лет, то длительность рубки составит 6 лет.
6. Максимальная площадь
лесосеки или ее ширина. Для постепенных рубок это второстепенный элемент и
применим в отношении последнего приема. По природоохранным соображениям для
равномерно-постепенных рубок рекомендуется максимальная площадь в лесах первой
группы до 20 га. Площадь же нашего участка составляет 4,5 га.
2.2.3 Технология
лесосечных работ
Поскольку мы проектируем
равномерно-постепенную двухприемную рубку, то для разработки лесосеки принимаем
технологическую схему механизированных двухприемных постепенных рубок. По этой
схеме вся площадь выдела разбивается на пасеки шириной 40 м и длиной 200 м. Пасечные
визиры расширяются до 5 м и используются под трелевочные волоки. При этом
прокладка трасс, волоков, устройство погрузочных площадок и складов древесины
должны производиться в местах, где подлежащему сохранению подросту будет
причинен наименьший ущерб. Рубку будем производить в зимнее время при наличии
снежного покрова для более полного сохранения подроста. Работу на лесосеке выполняет
малая комплексная бригада в составе: тракторист, вальщик леса, помощник
вальщика, обрубщик сучьев и чокеровщик. Деревья будем валить кроной на волок
под углом 30-40 бензомоторной пилой "Хускварна". Сучья будем обрезать
и сжигать на волоке. Трелевку будем производить колесными тракторами МТЗ-82 Л,
оборудованными трелевочным оборудованием, которые оказывают меньшее влияние на
лесную среду чем гусеничные. Каждая полупасека разрабатывается в два приема. В
результате рубки сохраняется не менее чем 70% подроста. Хлысты будем
вытрелевывать на верхний склад, где они будут раскряжевываться на сортименты с
последующей вывозкой лесовозами оборудованными гидроманипуляторами (МАЗ-5434 с
F-6000).
Технологическая
схема разработки лесосеки при механизированной двухприемной рубке леса
2.2.4 Очистка лесосек и меры содействия
естественному возобновлению
Очистку мест рубок будем
производить путем сбора порубочных остатков на волоке в кучи с одновременным их
сжиганием, что обеспечит дополнительное сохранение подроста. При трелевке
хлыстов запрещается выезжать на территорию пасеки. Для предотвращения
расширения волоков и повреждения подроста оставляем отбойные деревья. Данная
технология обеспечивает сохранение более чем 70% подроста, а количество
поврежденных деревьев из числа не предназначенных для рубки составляет 5-6%.
После рубки и очистки
мест рубок необходимо произвести уход за подростом путем освобождения его от
порубочных остатков. Немаловажное мероприятие по сохранению подроста
заключается в охране его от животных: запрещении выпаса скота за 5-8 лет до
первого приема рубки, огораживание зон прогона скота, регулирование количества
диких животных.
Сводная ведомость рубок
главного пользования
|
Тип леса и
ТУМ
|
Система и вид рубки |
Организационно-технические элементы |
Оценка условий возобновления и роста самосева |
Меры содействия натуральному возобновлению |
Способ очистки мест рубок |
| Обеспечение семенами |
Прорастание семян |
Рост самосева |
|
С. мш.
А2
|
Сплошнолесосечная система рубок.
Сплошнолесосечная рубка.
|
Направление рубки с В на З.
Направление лесосеки с Ю на С.
Срок 3 года.
Технология с сохранением подроста.
Огневая очистка.
Рубка с сохранением подроста.
|
5 |
4 |
4 |
Производится рубка с сохранением подроста. Производится оправка
подроста после рубки. Рационально подобранная технология проведения рубки. |
Огневой метод: сжигание куч порубочных остатков для
прожигания подстилки и лучшего последующего возобновления |
|
С. чер.
А3
|
Постепенная система рубок.
Равномерно-постепенная 2-хприемная рубка.
|
Площадь лесосеки: 4,5 га.
Количество приемов: 2
Интенсивность рубки: 30%, 60%.
Порядок отбора деревьев: С.
Повторяемость приемов: 6 лет.
Период рубки 6 лет.
Каждый прием обеспечивает обсеменение участка.
Оправка подроста.
|
5 |
4 |
4 |
Вырубка в четыре приема. В первый прием вырубаются плохие
экземпляры, которые дадут плохое возобновление деревьев. |
Огневой метод – сучья укладываются в кучи и сжигаются в
пожаробезопасный период. |
3. ПРОЕКТ
РУБОК УХОДА ЗА ЛЕСОМ.
3.1. Назначение
рубок ухода по лесничеству
Рубки ухода - это рубки,
направленные на создание в насаждениях благоприятных условий для роста главных
пород, повышение полезных функций леса и на своевременное использование
древесины. Они заключаются в периодической вырубке из насаждений части деревьев
и проводятся в течение всей жизни древостоя.
Основными задачами рубок
ухода являются: изменение состава древостоев в желательном для хозяйства
направлении; сокращении сроков выращивания технически спелой древесины;
увеличение размера пользования древесиной с единицы площади; повышение качества
выращиваемой древесины; улучшение санитарной обстановки в лесу и повышение
устойчивости древостоев.
Второстепенными задачами
рубок ухода являются: получение дополнительного дохода от реализации ликвидной
древесины; формирование необходимой структуры насаждений в курортных,
заповедных, городских и поселковых лесах; улучшение условий естественного
возобновления леса.
В соответствии с "Правилами
рубок леса в Республике Беларусь", 2008 г. основными видами рубок ухода
являются: осветление, прочистка, прореживание и проходные рубки. Они
назначаются в зависимости от возраста насаждения.
Большое значение при
проведении рубок ухода имеет правильный подбор организационно-технических
элементов рубок. К ним относятся: начало рубок, метод, повторяемость,
интенсивность, порядок отбора деревьев в рубку, очередность назначения насаждений
в рубку ухода, сезон рубки.
Возраст насаждений при
проведении каждого вида рубок ухода строго регламентируется " Правилами
рубок леса в Республике Беларусь ". В сложных и смешанных насаждениях они
должны назначаться в 3-5 лет, когда наступает угроза заглушения главной породы
второстепенными. При наличии небольшого количества примеси в 5-11 лет. В чистых
насаждениях с 21 года. Метод рубок ухода за лесом - это теоретическое
обоснование оставления на корню или выборки деревьев в целях максимального
использования кронами деревьев солнечной энергии формирование таким образом
высокопродуктивных древостоев.
Из всех существующих
методов рубок ухода за лесом в практике лесного хозяйства наиболее
распространенны низовой, верховой и комбинированный методы.
Низовой метод позволяет
регулировать естественный процесс изреживания. При этом вырубаются отставшие в
росте и угнетенные деревья с нижней части древесного полога.
Верховой метод
применяется в смешанных насаждениях, где деревья главной породы угнетаются
второстепенными или сопутствующими. При этом методе большую часть деревьев
вырубают из деревьев верхнего яруса, но вырубаются также худшие деревья главных
и сопутствующих пород.
Комбинированный метод
совмещает в себе принципы низового и верхового. При рубках удаляют мешающие
деревья, а оставляют лучшие и приносящие пользу лучшим.
Также имеются некоторые
другие методы рубок ухода: активный, коридорный, куртинный, гнездовой,
линейный, химический и пирогенный.
Минимальная полнота до и
после рубки регламентируется нормативными таблицами и зависит от состава, типа
насаждения, возраста и вида рубок ухода, нельзя допускать снижение полноты ниже
минимально допустимой после рубки.
Интенсивность рубок ухода
отражает степень изреживания древостоя за один прием рубки и зависит от
состояния, формы, возраста древостоя, типа леса, регулярности и интенсивности
предшествующих рубок, климатических, экономических и других условий. Она бывает
слабая, умеренная, сильная и очень сильная. Интенсивность определяется в % от
массы до рубки. В смешанных и сложных насаждениях интенсивность рубок ухода
выше, чем в чистых; в высокобонитетных - выше чем в низкобонитетных; в
молодняках - выше чем в средневозрастных и приспевающих. Интенсивность
повторных рубок снижается. Она берется из нормативных таблиц с учетом
минимально допустимой полноты после рубки.
Повторяемость - пе6риод
времени через который в насаждении проводится повторный уход. Зависит от
биологических особенностей древесных пород и состояния насаждения. Чем выше
интенсивность, тем реже повторяемость и наоборот. Повторяемость регламентируется
"Правилами...".
Сезон рубки. В хвойных
насаждениях рубки ухода за молодняками проводится осенью начиная с августа и
ранней весной; в лиственных и смешанных - в стадии облиствения. Исключение
составляют сложные дубравы, где рубки ухода за молодняками проводятся в
середине лета. Прореживания проводятся в осенне-зимний период, желательно до
выпадения глубокого снега. В хвойных насаждениях ,пораженных корневой губкой,
все виды рубок ухода проводятся в период с устойчивыми отрицательными
температурами.
Очередность проведения
рубок ухода. В первую очередь рубки ухода назначаются в лесах первой группы,
затем в лесах второй группы. Если в лесах второй группы имеются насаждения
требующие неотложного вмешательства, а в лесах первой группы таких объектов
нет, то рубки ухода назначают сначала в лесах второй группы. Прежде всего рубки
назначаются в насаждениях высших бонитетов. В насаждениях пятого класса
бонитета рубки ухода не проводятся. В лесах одной и той же группы леса рубки
ухода назначаются в следующей последовательности:
Первая очередь: 1)
культуры или подрост главных пород при зарастании несоответствующими породами;
2) малоценные молодняки с
главными и второстепенными породами в одном ярусе;
3) чистые перегущенные
молодняки ценных пород, а также молодняки смешанного происхождения;
4) Смешанные насаждения с
главной породой под пологом второстепенных.
Во вторую очередь
назначается прореживание в смешанных насаждениях.
В третью очередь
назначаются прореживания в чистых насаждениях.
Порядок отбора деревьев в
рубку и на выращивание осуществляется с учетом биологических особенностей
древесных пород и экономических условий. Отбор деревьев проводится по отдельным
биогруппам, в которых вначале устанавливается главная порода.
Согласно "Правилам.."
все деревья по хозяйственно-биологическим признакам разделяются на 3 категории:
I - лучшие - здоровые,
имеющие прямой ствол, хорошо сформированные кроны деревья, преимущественного
происхождения, равномерно размещенные на участке;
II - вспомогательные или
полезные - способствуют очищению деревьев от сучьев, формированию их стволов и
крон, выполняют почвозащитную, почвоулучшающую функции;
III - подлежащие
удалению:
а) деревья различных
пород, которые препятствуют росту и формированию крон у лучших и
вспомогательных деревьев;
б) кривые, с развилками,
пасынками, многовершинные, сильносбежистые (типа "волк");
в) сухостойные,
буреломные, ветровальные, фаутные и отмирающие.
Деревья подлежащие
удалению могут быть всех классов роста.
При проведении
прореживаний в хвойно-лиственных насаждениях необходимо учитывать возраст
мелколиственных породи удалять их, если они достигли возраста главной рубки.
Технология рубок ухода-
организационный процесс производства по выполнению в последовательном порядке
всех рабочих операций по рубкам ухода на данном участке. Технология работ на
рубках ухода на данном участке включает технологию рубки, технологию трелевки
древесины и технологию очистки мест рубок от порубочных остатков.
Анализ
участков, нуждающихся в рубках ухода
Таблица 3.1. составлена мною на основе таксационного описания
участков, на которых требуется проведение рубок ухода. Включение участков в
ведомость рубок ухода проводится отдельно по видам ухода. Для каждого вида
ухода подбираются участки с учетом очередности. Очередность назначения
отдельных участков в рубки ухода определяется с учетом оценки нуждаемости
насаждений в рубках ухода.
Ежегодный размер рубок ухода определяется делением площади
насаждений, где требуется уход на повторяемость рубок ухода. Отбор участка
проводится лесничим или его помощником. Смежные выделы, требующие одного и того
же вида ухода при одинаковой породе и неразличимы по составу и полноте,
объединяются в один участок.
Потом проводится расчет ежегодного размера рубок по видам
ухода. Расчет производится по формулам:
·
по площади
;
·
по массе
,
где S –
площадь всех участков, которые принадлежат данному
виду ухода, га; М – масса, которая вырубается с этих
участков, м3; Р – период повторяемости (средний), лет.
Период повторяемости рассчитывается по формуле:
(в целых числах),
где Pi повторяемость ухода на каждом участке, лет; Si – площадь участка.
Ежегодный объем вырубок по площади находится с точностью до
0,1 га; по массе – до 1 м3.
Объем рубок ухода приведен в табл. 3.2. В табл. 3.3
представлена сводная ведомость рубок ухода и их организационно-технические
элементы на 2007 год
Выбор технологии рубок ухода – организационно-производственного
процесса по исполнению в последовательном порядке всех рабочих операций на
данном участке, начиная с отвода участка, проведения валки деревьев, обрубки
сучьев, раскряжевки и трелевки древесины, – определяется возрастом и структурой
древостоев, местами разделки, способом трелевки древесины и очистки мест рубок,
особенностями машин и механизмов.
Запись в ведомость рубок ухода размещается в следующей
последовательности: год вырубки, хозяйство или порода, вид ухода, участок,
который поступает в рубку. Результаты рубок ухода проводятся по видам ухода и
по породам.
Для участков, включенных в ведомость рубок ухода на первый
расчетный год, подбирается соответствующая технологическая схема разработки
лесосек, зарисовывается и описывается схема технология проведения ухода.
На участке размещается система волоков, погрузочных площадок,
места складирования порубочных остатков, размещение дорог. При проведении рубок
ухода в молодняках первым делом при подготовительных работах размечаются пасеки,
затем прокладываются трелевочные волоки по центрам пасек и закладывается
погрузочная площадка. Валка начинается с ближней стороны пасеки (по отношению к
погрузочной площадке). При выделенных сортиментах после раскряжевки они
подносятся и складируются у волока в штабеля. Трелевка проводится легкими
тракторами Т-40 для меньшего повреждения почвенного покрова. На волок
складируются вершины деревьев, крупные сучья для его укрепления. Трактор
движется только по волоку, не съезжая на пасеки. Сразу после проведения рубки
проводится очистка мест рубок: сбор порубочных остатков и складывание в кучи 2×1×1
м с последующим сжиганием для минерализации подстилки. Проводится также оправка
и очистка оставшихся деревьев после рубки от порубочных остатков.
На участке размещается система волоков, погрузочных площадок,
места складирования порубочных остатков, размещение дорог. При проведении рубок
ухода в молодняках первым делом при подготовительных работах размечаются пасеки,
затем прокладываются трелевочные волоки по центрам пасек и закладывается
погрузочная площадка. Валка начинается с ближней стороны пасеки (по отношению к
погрузочной площадке). При выделенных сортиментах после раскряжевки они
подносятся и складируются у волока в штабеля. Трелевка проводится легкими
тракторами Т-40 для меньшего повреждения почвенного покрова. На волок
складируются вершины деревьев, крупные сучья для его укрепления. Трактор
движется только по волоку, не съезжая на пасеки. Сразу после проведения рубки
проводится очистка мест рубок: сбор порубочных остатков и складывание в кучи 2×1×1
м с последующим сжиганием для минерализации подстилки. Проводится также оправка
и очистка оставшихся деревьев после рубки от порубочных остатков.
Для расчета экономической
эффективности проектируемых рубок ухода нам необходимо знать выход ликвидной древесины
(табл. 3.5). Затем зная поступления от реализации ликвидной древесины и затраты
на проведение самих рубок ухода, можно рассчитать их рентабельность.
При этом себестоимость
проведения рубок ухода на 1 га при расчете рентабельности примем:
–
при осветлении и
прочистке – 12,8 у.е.
–
при прореживаниях
и проходных рубках – 79,2 у.е.
Общая рентабельность по
видам ухода для части лесничества определяется по формуле Р = (Д – С) / С *100.
Полученные результаты сведены в табл. 3.7.
Таблица 3.1
Описание участков,
подлежащих рубкам ухода
| Номер квартала |
Номер выдела |
Состав |
Возраст, лет |
Бонитет |
Тип леса |
Полнота |
Площадь |
Запас, м3
|
Повторяемость ухода |
Интенсивность рубки |
Метод ухода |
|
| На 1 га |
На выделе |
|
| % |
|
|
| Осветление |
|
| 11 |
29 |
9С1Б |
7 |
II |
C мш |
0,8 |
3,4 |
4,1 |
13,9 |
3 |
30 |
4,2 |
верховой |
|
| 14 |
31 |
8С2Б |
7 |
II |
С мш |
0,8 |
2,8 |
3,8 |
10,6 |
3 |
30 |
3,2 |
верховой |
|
| 22 |
15 |
8С2Б |
7 |
I |
С ор |
0,8 |
2,9 |
4,7 |
13,6 |
3 |
30 |
4,1 |
верховой |
|
| 84 |
8 |
9С1Б |
7 |
II |
С мш |
0,9 |
3,9 |
3,9 |
15,2 |
5 |
35 |
5,3 |
верховой |
|
|
|
|
|
|
|
|
|
|
|
|
3,6 |
|
|
|
|
| Прочистка |
|
| 11 |
58 |
10С |
12 |
II |
С мш |
0,8 |
1,6 |
24 |
38,4 |
7 |
25 |
9,6 |
низовой |
|
| 12 |
1 |
8С2Б |
11 |
II |
С мш |
0,8 |
2,3 |
22 |
50,6 |
5 |
30 |
15,2 |
верховой |
|
| 35 |
14 |
10С |
15 |
I |
С кис |
0,8 |
4,1 |
29 |
118,9 |
6 |
30 |
35,7 |
низовой |
|
| 41 |
9 |
9С1Б |
12 |
I |
С кис |
0,9 |
3,8 |
25 |
95 |
7 |
20 |
19,0 |
верховой |
|
| 83 |
36 |
9С1Б |
16 |
I |
С кис |
0,8 |
2,7 |
27 |
72,9 |
5 |
30 |
21,9 |
верховой |
|
|
|
|
|
|
|
|
|
|
|
|
6,0 |
|
|
|
|
| Прореживание |
|
| 5 |
54 |
9С1Б |
25 |
I |
С ор |
0.8 |
5,4 |
162 |
874,8 |
7 |
30 |
262,4 |
верховой |
|
| 32 |
22 |
8Б2С |
23 |
II |
Б мш |
0.8 |
2,8 |
86 |
240,8 |
7 |
30 |
72,2 |
верховой |
|
| 35 |
26 |
10С |
25 |
II |
С мш |
0.8 |
1,9 |
126 |
239,4 |
10 |
20 |
47,9 |
низовой |
|
| 61 |
7 |
8С2Б |
30 |
II |
С мш |
0.8 |
3,6 |
160 |
576 |
5 |
30 |
172,8 |
верховой |
|
|
|
|
|
|
|
|
|
|
|
|
6,9 |
|
|
|
|
| Проходная рубка |
|
| 18 |
34 |
8С2Б |
50 |
I |
С ор |
0,8 |
3,5 |
320 |
1120 |
15 |
25 |
280,0 |
верховой |
|
| 21 |
15 |
9С1Б |
41 |
I |
С ор |
0,8 |
4,2 |
270 |
1134 |
15 |
25 |
283,5 |
верховой |
|
| 44 |
10 |
9С1Б |
47 |
I |
С ор |
0,8 |
2,5 |
290 |
725 |
15 |
25 |
181,3 |
комбинир. |
|
| 48 |
12 |
10С |
55 |
II |
С бр |
0,9 |
3,7 |
320 |
1184 |
15 |
20 |
236,8 |
низовой |
|
|
|
|
|
|
|
|
|
|
|
|
15 |
|
|
|
|
Таблица 3.2
Ежегодный размер рубок
ухода
| Вид рубки |
Площадь насаждений, подлежащих
уходу |
Вырубаемая масса, м |
Повторяемость рубок, средняя |
Размер рубок ухода на 1 год |
| га |
м3
|
м3 с 1 га
|
| Осветление |
12,6 |
16,8 |
3,6 |
3,6 |
5 |
1,4 |
| Прочистка |
13,9 |
101,4 |
6 |
2,4 |
17 |
7,1 |
| Прореживание |
14,3 |
555,3 |
6,9 |
2,0 |
80 |
40,0 |
| Проходная рубка |
13,8 |
981,6 |
15 |
0,9 |
65 |
72,2 |
Таблица 3.3
Ведомость рубок ухода на
2010 год
| №
квартала |
выдел |
Вид рубки |
Объем рубок ухода |
Возраст начала рубки |
Полнота |
Состав |
Повторяемость |
Интенсивность |
Вырубается по породам, % от
запаса |
Метод ухода |
|
| га |
м |
м/га |
до ухода |
после ухода |
до ухода |
после ухода |
|
| % |
м |
сосна |
ель |
береза |
всего |
верховой |
|
| 11 |
29 |
Осв. |
3,4 |
4,2 |
1,2 |
7 |
0,8 |
0,6 |
9С1Б |
9С1Б |
3 |
30 |
4,2 |
3,8 |
- |
0,4 |
4,2 |
верховой |
|
| 14 |
31 |
Осв. |
2,8 |
3,2 |
1,1 |
7 |
0,8 |
0,6 |
8С2Б |
8С2Б |
3 |
30 |
3,2 |
2,6 |
- |
0,6 |
3,2 |
верховой |
|
| 22 |
15 |
Осв. |
2,9 |
4,1 |
1,4 |
7 |
0,8 |
0,6 |
8С2Б |
8С2Б |
3 |
30 |
4,1 |
3,3 |
0,8 |
- |
4,1 |
верховой |
|
| 84 |
8 |
Осв. |
3,9 |
5,3 |
1,4 |
7 |
0,9 |
0,7 |
9С1Б |
9С1Б |
5 |
35 |
5,3 |
1,6 |
3,7 |
- |
5,3 |
низовой |
|
| 11 |
58 |
Проч |
1,6 |
9,6 |
6,0 |
12 |
0,8 |
0,7 |
10С |
10С |
7 |
25 |
9,6 |
9,6 |
|
|
9,6 |
верховой |
|
| 12 |
1 |
Проч |
2,3 |
15,2 |
6,6 |
11 |
0,8 |
0,7 |
8С2Б |
8С2Б |
5 |
30 |
15,2 |
12,2 |
3 |
- |
15,2 |
низовой |
|
| 35 |
14 |
Проч. |
4,1 |
35,7 |
8,7 |
15 |
0,8 |
0,7 |
10С |
10С |
6 |
30 |
35,7 |
3,6 |
32,1 |
- |
35,7 |
верховой |
|
| 41 |
9 |
Проч. |
3,8 |
19,0 |
5,0 |
12 |
0,9 |
0,7 |
9С1Б |
9С1Б |
7 |
20 |
19,0 |
- |
19,0 |
- |
19,0 |
верховой |
|
| 83 |
36 |
Проч. |
2,7 |
21,9 |
8,1 |
16 |
0,8 |
0,7 |
9С1Б |
9С1Б |
5 |
30 |
21,9 |
- |
19,7 |
2,2 |
21,9 |
верховой |
|
| 5 |
54 |
прж |
5,4 |
262,4 |
48,6 |
25 |
0,8 |
0,6 |
9С1Б |
9С1Б |
7 |
30 |
262,4 |
236,2 |
- |
26,2 |
262,4 |
верховой |
|
| 32 |
22 |
прж |
2,8 |
72,2 |
25,8 |
21 |
0,8 |
0,7 |
8Б2С |
7Б3С |
7 |
30 |
72,2 |
14,4 |
- |
57,8 |
72,2 |
низовой |
|
| 35 |
26 |
прж |
1,9 |
47,9 |
25,2 |
34 |
0,8 |
0,7 |
10С |
10С |
10 |
20 |
47,9 |
47,9 |
- |
- |
47,9 |
верховой |
|
| 61 |
7 |
прж |
3,6 |
172,8 |
48,0 |
21 |
0,8 |
0,6 |
8С2Б |
8С2Б |
5 |
30 |
172,8 |
138,2 |
- |
34,6 |
172,8 |
верховой |
|
| 18 |
34 |
прох |
3,5 |
280,0 |
80,0 |
50 |
0,8 |
0,7 |
8С2Б |
8С2Б |
15 |
25 |
280,0 |
224 |
- |
56 |
280,0 |
верховой |
|
| 21 |
15 |
прох |
4,2 |
283,5 |
67,5 |
41 |
0,8 |
0,7 |
9С1Б |
9С1Б |
15 |
25 |
283,5 |
255,2 |
28,3 |
- |
283,5 |
комбинир. |
|
| 44 |
10 |
прох |
2,5 |
181,3 |
72,5 |
47 |
0,8 |
0,7 |
9С1Б |
9С1Б |
15 |
25 |
181,3 |
163,2 |
- |
18,1 |
181,3 |
низовой |
|
| 48 |
12 |
прох |
3,7 |
236,8 |
64,0 |
55 |
0,9 |
0,8 |
10С |
10С |
15 |
20 |
236,8 |
236,8 |
- |
- |
236,8 |
верховой |
|
Таблица 3.4
Выход сортиментов при
рубках ухода в % от вырубаемой массы
| Сортименты |
Осветление |
Прочистка |
Прореживание |
Проходные рубки |
| все породы |
хвойные |
лиственные |
хвойные |
лиственные |
хвойные |
лиственные |
| Всего |
100 |
100 |
100 |
100 |
100 |
100 |
100 |
|
в том числе:
деловая древесина II сорта
|
- |
- |
- |
25 |
15 |
15 |
10 |
| деловая древесина III сорта |
- |
40 |
10 |
30 |
25 |
50 |
45 |
| Всего деловой древесины |
- |
40 |
10 |
55 |
40 |
65 |
55 |
| Дрова |
20 |
35 |
45 |
45 |
60 |
35 |
45 |
| Неликвидная древесина |
80 |
25 |
45 |
- |
- |
- |
- |
Таблица 3.5
Выход сортиментов при
рубках ухода, м3
| Сортименты |
Вырубаемая порода |
| Осветление |
Прочистка |
Прореживание |
Проходные рубки |
| С |
Е |
Б |
С |
Е |
Б |
С |
Е |
Б |
С |
Е |
Б |
| Всего |
11,3 |
4,5 |
1 |
25,4 |
73,8 |
2,2 |
436,7 |
|
118,6 |
879,2 |
28,3 |
74,1 |
| деловой древесины II сорта |
– |
– |
– |
– |
– |
– |
109,2 |
– |
17,8 |
131,9 |
4,2 |
7,5 |
| деловой древесины III сорта |
– |
– |
– |
10,2 |
29,5 |
0,2 |
131,0 |
– |
29,6 |
439,6 |
14,2 |
33,3 |
| Дрова |
2,3 |
0,9 |
0,2 |
8,9 |
25,8 |
1,0 |
196,5 |
– |
71,2 |
307,7 |
9,9 |
33,3 |
| Неликвидная древесина |
9,0 |
3,6 |
0,8 |
6,3 |
18,5 |
1,0 |
– |
– |
– |
– |
– |
– |
Таблица 3.6
Расчет поступлений от
реализации древесины
| Вид рубки ухода |
Площадь, га |
Порода |
Сортимент, сорт |
Объем, м3
|
Цена за 1 м3, у.е.
|
Сумма от реализации, у.е. |
| всего |
на 1 га |
на 1 м3
|
| Осветление |
13 |
сосна |
дрова |
2,3 |
1,50 |
3,45 |
0,27 |
1,50 |
| ель |
дрова |
0,9 |
1,21 |
1,09 |
0,08 |
1,21 |
| береза |
дрова |
0,2 |
1,89 |
0,38 |
0,03 |
1,90 |
| ИТОГО |
4,92 |
0,38 |
|
| Прочистка |
14,5 |
сосна |
деловая III сорта |
10,2 |
3,1 |
31,62 |
2,18 |
3,1 |
| дрова |
8,9 |
1,50 |
13,35 |
0,92 |
1,5 |
| ель |
деловая III сорта |
29,5 |
3,1 |
91,45 |
6,31 |
3,1 |
| дрова |
25,8 |
1,21 |
31,22 |
2,15 |
1,21 |
| береза |
деловая III сорта |
0,2 |
2,83 |
0,57 |
0,04 |
2,83 |
| дрова |
1,0 |
1,89 |
1,89 |
0,13 |
1,89 |
| ИТОГО |
170,1 |
11,73 |
– |
| Прореживание |
13,7 |
сосна |
деловая II сорта |
109,2 |
4,96 |
541,63 |
39,54 |
4,96 |
| деловая III сорта |
131,0 |
3,75 |
491,25 |
35,86 |
3,75 |
| дрова |
196,5 |
1,50 |
294,75 |
21,51 |
1,5 |
| береза |
деловая II сорта |
17,8 |
3,46 |
61,59 |
4,50 |
3,46 |
| деловая III сорта |
29,6 |
2,99 |
88,50 |
6,46 |
2,99 |
| дрова |
71,2 |
1,89 |
134,57 |
9,82 |
1,89 |
| ИТОГО |
1612,29 |
117,69 |
|
| Проходные рубки |
13,9 |
сосна |
деловая II сорта |
131,9 |
4,96 |
654,22 |
47,07 |
4,96 |
| деловая III сорта |
439,6 |
3,75 |
1648,50 |
118,60 |
3,75 |
| дрова |
307,7 |
1,50 |
461,55 |
33,21 |
1,5 |
| ель |
деловая II сорта |
4,2 |
4,96 |
20,83 |
1,50 |
4,96 |
| деловая III сорта |
14,2 |
3,75 |
53,25 |
3,83 |
3,75 |
| дрова |
9,9 |
1,21 |
11,98 |
0,86 |
1,21 |
| береза |
деловая II сорта |
7,5 |
3,46 |
25,95 |
1,87 |
3,46 |
| деловая III сорта |
33,3 |
2,99 |
99,57 |
7,16 |
2,99 |
| дрова |
33,3 |
1,89 |
62,94 |
4,53 |
1,89 |
|
|
|
|
|
|
|
3038,79 |
218,63 |
|
|
|
|
|
|
|
|
|
|
|
Себестоимость проведения
рубок ухода на 1 га при расчете рентабельности примем:
–
при уходе в
молодняках – 12,8 у.е.
–
при прореживаниях
– 79,2 у.е.
Общая рентабельность и по
видам ухода для части лесничества определяется по формуле Р = (Д – С) / С *100.
Полученные результаты поместим в табл. 6.6.
Таблица 3.7
Рентабельность рубок
ухода
| Вид рубки ухода |
Себестоимость
рубок ухода, у.е.
|
Поступления от реализации древесины,
у.е. |
Рентабельность, % |
| Осветление |
12,8 |
0,38 |
- |
| Прочистка |
12,8 |
11,73 |
-9,1 |
| Прореживание |
79,2 |
117,69 |
32,7 |
| Проходная рубка |
79,2 |
218,63 |
63,8 |
Расчеты показали, что
мероприятия по проведению осветления и прочистки являются нерентабельными,
поскольку в этом случаи мы получаем небольшое количество дешевой ликвидной
древесины. Другое дело обстоит с прореживанием и проходными рубками. В этом
случаи доля объем и стоимость ликвидной древесины значительно выше, в
результате чего рентабельность на прореживании в нашем случаи достигает
значения 32,7 %, а на проходных рубках 63,7 %.
4.
МЕРОПРИЯТИЯ ПО ПОВЫШЕНИЮ ПРОДУКТИВНОСТИ НАСАЖДЕНИЙ
Проблема повышения продуктивности лесов возникла сравнительно
недавно по целому ряду причин. Среди них можно выделить следующие:
1.
Всевозрастающая
потребность народного хозяйства в древесине и других продуктах леса.
2.
Сокращение в ряде
районов лесной площади и уменьшение запасов древесины, связанных с хозяйственною
деятельностью человека.
3.
Оттеснение лесов
на сравнительно неудобные земли с почвами невысокого плодородия.
4.
Интенсификация
лесохозяйственного производства, возможность привлечения к лесохозяйственным
мероприятиям новой техники, химических средств.
5.
Связь
продуктивности лесов с другими полезными функциями, усиление этих функций чаще
всего совпадает в повышением продуктивности леса.
По характеру использования леса различают древесную продуктивность,
продуктивность побочных пользований, защитную и полную экономическую
продуктивность. Каждая упомянутая категория продуктивности может быть
фактической или потенциальной.
Наибольшее значение для практики лесного хозяйства имеет
древесная продуктивность. Ее выражают различными показателями: запас на 1 га, средний прирост, общая продуктивность, текущий прирост.
Одно из наиболее действенных средств повышения продуктивности
лесов – лесоосушительная мелиорация. Она направлена на коренное длительное
улучшение условий произрастания путем регулирования водного режима, прежде
всего, избыточно-увлажненных почв. Эффект от мелиорации, связанный с получением
дополнительного прироста древесины зависит от типа леса, интенсивности
осушения, возраста насаждения, и колеблется от 0,6 м3/га до 2,4 м3/га
на верховых болотах, до 8,5 м3/га на переходных и низинных болотах.
Для обогащения почвы азотом в РБ широкое применение получила
междурядная культура многолетнего люпина. Как правило, он высевается в
междурядьях посадок молодых деревьев. Как показывают исследования, положительный
результат наблюдается на протяжении 30-35 лет.
Создание, обновление и улучшение состава древостоев ведется
путем введения быстрорастущих и устойчивых высокопродуктивных древесных пород с
учетом внутривидового и экологического разнообразия: быстрорастущие,
морозостойкие, засухоустойчивые, смолопродуктивные формы мало подвержены загниванию,
виды и формы с высокими механическими свойствами древесины.
Для ускорения роста лесов путем воздействия на условия их
произрастания во второй ярус древостоя вводят почвоулучшающие древесные и
кустарниковые виды.
Для улучшения естественного возобновления под пологом леса
используется такое мероприятие, как обрезка сучьев.
Кроме этого для повышения продуктивности лесов используются и
другие мероприятия, такие как внесение минеральных удобрений, вспашка почвы,
сохранение подроста при проведении РГП. Так же к мероприятиям по повышению
продуктивности можно отнести и рубки ухода.
Таблица 4.1.
Мероприятия по повышению продуктивности насаждений
|
Квартал
выдел
|
Тип леса и ТУМ |
Характеристика насаждения |
Факторы, которые ограничивают продуктивность |
Мероприятия, направленные на: |
| Возраст, лет |
Состав |
Бонитет |
Полнота |
Древостой |
Среду |
| 10/10 |
Д. орл.
С2
|
20 |
3Д5С2Е+Олч+Б |
III |
0,9 |
Высокая полнота насаждения, недостаточность элементов
питания, кислая почва |
Рубки ухода (интенсивность 10 %), обрезка сучьев, введение
нижних ярусов |
Введение биомелиорантов, известкование, минеральные удобрения |
| 2/30 |
Д.чер.
С3
|
20 |
5Д1Е4Б+Ос |
II |
0,8 |
Высокая полнота насаждения, недостаточность элементов
питания, кислая почва |
Рубки ухода (интенсивность 10 %), обрезка сучьев, введение
нижних ярусов |
Введение биомелиорантов, известкование, минеральные удобрения |
5. ОХРАНА
ТРУДА И ТЕХНИКА БЕЗОПАСНОСТИ
К выполнению лесосечных и
лесовосстановительных работ допускаются лица прошедшие медицинский осмотр и
признанные годными для выполнения данного вида работы, прошедшие инструктаж.
Обучение и проверку знаний по охране труда, пожарной безопасности, оказанию
первой доврачебной помощи и имеющие об этом специальные удостоверения.
К управлению моторным
инструментом, машиной, механизмом допускаются лица, прошедшие специальную
подготовку и стажировку и умеющие удостоверения на право управления машиной
данной конструкции. Каждая рабочая установка закрепляется за конкретными лицами
приказом. использование женского труда на лесосечных работах не допускается.
В период работы все
рабочие должны пользоваться средствами индивидуальной защиты (спецодеждой,
спецобувью, рукавицами т.д.). Работать в лесу безе защитных касок не разрешается.
При проезде на
транспортных средствах не разрешается входить и выходить и выходить до полной
остановки транспортного средства. Сидеть на борту кузова, перевозить
заправленные моторные инструменты, топливно-смазочные материалы, взрывчатые
вещества, лесорубочные инструменты с открытыми лезвиями или зубьями, охотничьи
ружья в собранно боевом виде.
При нахождении на воде
каждый рабочий должен надевать спасательный жилет или пояс. При пользовании
летательными инструментами рабочие должны выполнить все распоряжения их экипажей.
Каждый работающий в лесу
рабочий обязан знать, что территория в радиусе 50 м. от места валки деревьев является опасной зоной и нахождение в ней категорически запрещено.
Лесосечные работы
проводятся в соответствии с утвержденными на каждую лесосеку технологическими
картами. Каждый рабочий должен быть ознакомлен с технологической картой и
выполнить ее требования. Лесосечные работы прекращаются во время ливневого
дождя, при грозе, сильном снегопаде и густом тумане, когда видимость
становиться менее 50 м.
Моторные инструменты,
используемые для валки деревьев должны быть исправны. При валке деревьев
моторными инструментами необходимо использовать валочные приспособления
(гидроклин, валочную вилку, лопатку или клин). До начала валки после
определения его повала вокруг него должен быть вырублен мешающий кустарник,
подготовлены отходные дорожки для вальщика и его помощника, а зимний
дополнительно расчищен снег вокруг дерева. Для обеспечения падения дерева в
заданном направлении необходимо оставить недопил, размеры которого
регламентированы правилами валки дерева. Валка дерева без оставления недопила
на допускается. На лесосеках с уклоном более 150 деревья нужно
валить вниз или под уклоном к склону, а лесосеку разрабатывать от подошвы к
вершине. Не разрешается оставлять подпиленные, недопиленные или зависшие
деревья. При разработке ветровально-буреломной лесосеки валочное звено кроме
моторной пилы и валочного приспособления должно иметь переносную лебедку с
канатом длиной не менее 35 м., топоры, веревки, чокера шест. В первую очередь
проводится валка наиболее опасных деревьев и сломов.
Трелевка древесины.
Деревья трелюются согласно утвержденной на каждую лесосеку технологической
картой. Тракторист и чокеровщик должны быть ознакомлены с технологической
картой и выполнять требования, касающиеся трелевки деревьев. Пространство
лесосеки в радиусе 50 м от валки деревьев является зоной, где чокеровка и
трелевка во время валки деревьев не разрешается. Трелевочный трактор должен
работать на подготовленных трелевочных волоках. С волока убирают деревья,
крупные камни и валежник, вырубают кустарник и подрост. Ширина волока должна
быть не менее 5 м. Между чокеровщиком и трактористом должна существовать четкая
система сигнализации. Сигналы на выполнение наиболее ответственных приемов
трелевки (движение задним ходом на чекеровщика и др.) должны дублироваться
трактором при помощи звуковых сигналов. Тракторист постоянно должен держать в
поле зрения чокеровщика, строго выполнять его сигналы, убедившись, что он
находится в безопасном положении. Чокеровщику не разрешается ездить на тракторе
вне кабины и на трелевочных хлыстах, переходить через движущийся канат и
поправлять хлысты во время движения каната или трактора.
Очистку деревьев от
сучьев можно выполнять у пня, на трелевочном волоке и погрузочном пункте
сучкорезными машинами или переносным оборудованием (моторной пилой, топором).
Обрезчик должен пользоваться средствами индивидуальной защиты (спецодеждой,
спецобувью, рукавицами, защитной каской и др.). Работать можно только исправным
инструментом. Сучья обрезаются или обрубаются только в направлении от комля к
вершине. Не разрешается обрезать сучья стоя или сидя на поваленном дереве.
Очистка деревьев в ночное время не допускается. Обрубают сучья, стоя с
противоположной стороны дерева, расстояние между обрубщиками должно быть не
менее 5 метром. При машинной обрезке сучьев опасной зоной является территория в
радиусе 40 м от места работ.
ЛИТЕРАТУРА
1.
Мелехов И.С.
Лесоводство. М – 1989.
2.
Григорьев В.П. и
др. Практикум по лесоводству. – Мн. – 1989.
3.
Справочник
работника лесного хозяйства. – Мн. – 1986.
4.
Юркевич И.Д.,
Гельтман В.С. География, типология и районирование лесной растительности. – Мн.
– 1965.
5.
Правила рубок
леса в Республике Беларусь. – Мн. 2004. – 93 с.